导语
精馏操作是目前工业上应用最广的分离操作,也是能量消耗较大的化工单元操作之一,结合我工作中遇到的实际情况,我从精馏操作的工作原理、精馏塔分类及操作要点三个方面给大家详细介绍一下化工生产过程中的精馏操作工艺单元。
一、精馏工作原理
精馏是化工生产中分离互溶液体混合物的典型单元操作,其实质是多级蒸馏,即在 一定压力下,利用互溶液体混合物各组分的沸点或饱和蒸汽压不同,使轻组分(沸点较低或饱和蒸汽压较高的组分)汽化,经多次部分液相汽化和部分气相冷凝,使气相中的轻组分和液相中的重组分浓度逐渐升高,从而实现分离。
二、精馏单元主要设备组成
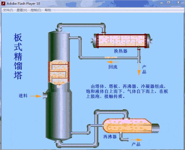
精馏过程的主要设备有:精馏塔、再沸器、冷凝器、回流罐和输送设备等。精馏塔以进料板为界,上部为精馏段,下部为提馏段。一定温度和压力的混合料液进入精馏塔后,轻组分在精馏段向上逐渐浓缩,离开塔顶后全部冷凝进入回流罐,一部分作为塔顶产品(也叫馏出液),另一部分被送入塔内作为回流液。回流液的目的是补充塔板上的轻组分,使塔板上的液体组成保持稳定,保证精馏操作连续稳定地进行。而重组分在提馏段中向下浓缩后,一部分作为塔釜产品(也叫残液),一部分则经再沸器加热后送回塔中,为精馏操作提供定量连续上升的蒸气气流。
三、精馏塔分类
精馏塔按照结构可分为:板式精馏塔和填料精馏塔,我单位均为板式精馏塔,故今天给大家介绍板式精馏塔,填料精馏塔,我也正在研究,后续再详细说明。
板式精馏塔根据塔板结构又分为:筛板塔、浮阀塔、泡罩塔等多种类型。
精馏操作时,塔内液体依靠重力作用,由上层塔板的降液管流到下层塔板的受液盘,然后横向流过塔板,从另一侧的降液管流至下一层塔板。溢流堰的作用是使塔板上保持一定厚度的液层。气体则在压力差的推动下,自下而上穿过各层塔板的气体通道(泡罩、筛孔或浮阀等),分散成小股气流,鼓泡通过各层塔板的液层。在塔板上,气液两相密切接触,进行热量和质量的交换。在板式塔中,气液两相逐级接触,两相的组成沿塔高梯式变化,在正常操作下,液相为连续相,气相为分散相。
四、精馏塔操作要点
操作理论:操作三大平衡
即质量平衡、热量平衡和气液平衡。只有达到这三大平衡,精馏塔才能说进入一个正常的操作状态,才能按要求产出合格产品。调整精馏塔的基本思路,就是尽快找到这三大平衡的平衡点。不过这三个平衡点并非是直观的,需要我们结合理论计算和实际情况去核定。质量平衡相对容易找,全部进塔量的和等于全部出塔物料量的和,只要把相关的数加起来就行了。可是气液平衡就看不见了,塔板上有多少上升气量、下降液流量,它们之间的比例,塔板上液层高度有多少,都是看不见的。可是有一些现象可以反映出来,如塔顶产品在线分析值、塔压差、回流罐与塔釜液位等。热量平衡也是如此。也就是说这三大平衡是有区别的不可能同时找到。但它们又是有联系的。其中,质量平衡是前提,进料量和采出量不匹配其他就无从谈起。气液平衡是目标,它体现了产品组成,又没有直接的手段可以控制它。热量平衡才是我们调整的主体,它依据质量平衡,通过控制所加载的冷量可以影响冷凝下来回流的液量,通过再沸加热量可以控制上升蒸汽量,从而影响气液平衡。实现连续精馏分离。
具体操作要点:
1、追求三个稳定:进料量和组分稳定、塔釜蒸汽温度稳定、塔顶回流比稳定。精馏塔加减负荷过程中一定要速度慢,逐步找到三个新的平衡点项目才能确保精馏塔稳定分离。
2、增负荷时,先要增加蒸汽量,再增加塔的进料量,最后增加回流量。确保轻组分不被带入后续工段。
3、减负荷时,精馏塔先减回流量,再减进料量,最后减蒸汽量。
4、加减负荷时要注意控制塔顶温度不要超过控制指标。
5、再沸器蒸汽加入量增大,同步增加回流量,会使精馏塔回流比增大。( 回流比=回流量/采出量)对于重组分脱出有利,但是蒸汽加入量有上限,如果超负荷液沫夹带,降低效率,甚至引起液泛。
6、再沸器蒸汽量减少,应同步减少回流量,这会使精馏塔的回流比减少能耗降低,但是分离能力也降低,影响产量质量。
7、正常操作中应对蒸汽量、回流量及塔的温度压力进行综合判断,相应的调节蒸汽和回流量,达到相对的动态平衡。
8、实际操作中主要通过塔釜蒸汽加入量来调节塔压,塔釜压力低时可适当增加塔釜蒸汽量。
9、塔釜液位低影响再沸器换热效果。
10、塔釜液位高影响系统循环,易造成液泛,严重时会损坏塔内件,轻重组分的分离效果也会受影响。
创业项目群,学习操作 18个小项目,添加 微信:923199819 备注:小项目!
如若转载,请注明出处:https://www.zodoho.com/22758.html
